首页 > web3 >Livepeer(LPT)币是什么?怎么买?LPT工作原理、代币经济学及价格预测

Livepeer(LPT)币是什么?怎么买?LPT工作原理、代币经济学及价格预测

来源:jb51 2025-11-27 13:00:15

Livepeer ( LPT )是一款基于以太坊网络运行的视频转码去中心化应用 (Dapp)。Livepeer 旨在构建一个无缝、快速、无中介成本的视频流媒体服务,让主播和观众共同构建一个直播系统。LPT 代币持有者质押其代币,而持有这些代币的节点则提供计算能力,用于视频转码。转码成本仅为亚马逊网络服务 (AWS)的十分之一。

LPT 币是 Livepeer 网络上的原生代币。

虚拟币交易推荐使用欧易交易所进行交易

苹果用户和电脑端用户也可以直接进入欧易官网下载:点击访问欧易官网下载注册

安卓用户可以直接下载欧易安装包:点击下载欧易安装包

在本文中,我们将了解 Livepeer 和 LPT 币。

Livepeer(LPT)币是什么?怎么买?LPT工作原理、代币经济学及价格预测

Livepeer 是什么?

Livepeer 于 2017 年上线,是首个完全去中心化的直播视频转码协议,也是运行在以太坊网络之上的去中心化应用进程 (Dapp)。Livepeer 平台旨在为所有现有和新兴的广播公司提供一种可行的、基于区块链的、经济高效的中心化广播解决方案替代方案。

我们帮助您以低成本构建您的服务,将直播成本降低高达 50 倍。

Livepeer 旨在通过构建一个无需中介的系统来取代这些大型企业。换句话说,它实现了去中心化。主播和观众共同构建直播系统,打造无缝衔接、快速流畅的视频流媒体服务,无需中介成本。为流媒体用户提供算力的个人和企业将获得其自有代币 LPT 的补偿。以太坊网络会自动确定谁将获得多少比例的补偿。此外,与现有的流媒体服务相比,Livepeer 的服务每天大约便宜 10 倍。

Livepeer 是一个高度可扩展的服务平台,面向希望在项目中添加直播或点播视频的开发者。Livepeer 平台旨在提高视频流的可靠性,同时将相关成本降低高达 50 倍。

为了实现这一目标,Livepeer 正在构建一个点对点基础设施,通过以太坊区块链上的安全市场进行交互。

Livepeer 开发团队

Livepeer 由 Doug Petkanix 创立。作为一名软件工程师兼首席执行官,他领导过多个重要项目,包括 Web 应用进程、BitTorrent 协议修改以及为国防 部开发任务控制软件。Livepeer 于 2021 年获得 B 轮融资,确认了对 Web 3.0 技术和转码的需求,目前正专注于这些领域的研究。

Livepeer 的工作原理

Livepeer(LPT)币是什么?怎么买?LPT工作原理、代币经济学及价格预测

Livepeer 有三个角色来确保直播质量:编排器、转码器和委托人。

协调器运行软件,将其计算资源(CPU、GPU 和带宽)贡献给付费主播和开发者,进行视频转码,并收取 LPT 通胀奖励和 ETH 手续费作为回报。转码器为协调器提供转码所需的计算能力,委托人则质押代币以获取协调器部分手续费作为回报。

当广播者向网络支付费用时,协调者和委托人都会获得一部分费用,作为对高质量和安全网络做出贡献的奖励。

这种工作方式被称为视频挖掘。

也就是说,他们在 Livepeer 网络上运行一个节点,并公布视频转换的价格。然后,他们继续使用 GPU 挖掘加密货币。

当视频编码任务到达时,Livepeer 节点会将其转发到您的 GPU。由于视频编码利用了当前未被挖掘的 GPU 空间,因此可以继续挖掘,同时最大程度地减少算力损失。没有任何机会成本。

当然,并非每个人都具备履行协调者职责所需的专业知识。它需要大量的技术知识,而且是一个全职职位。

Livepeer共识机制

Livepeer(LPT)币是什么?怎么买?LPT工作原理、代币经济学及价格预测

Livepeer 创建在以太坊 区块链上,Livepeer 平台采用了委托权益证明 (DPoS) 共识机制的改进版本。此外,Livepeer 还受益于以太坊区块链上不断扩展的去中心化应用生态系统,进一步增强了网络的可用性。

Livepeer 旨在通过为用户提供分散的计算能力以及引导和参与的经济激励来进一步促进这一进程。

该平台提供按使用量付费的内容消费、自动扩展的社交视频服务、不受审查的现场新闻以及支持视频的分布式应用进程(DApps)的机会。

此外,Livepeer 使用第 2 层共识算法,要求运营商质押 LPT 代币来源行网络节点,从而确定活动节点、协调转码任务分配并为执行的任务提供性能保证。

LPT币

Livepeer(LPT)币是什么?怎么买?LPT工作原理、代币经济学及价格预测

LPT 代币是ERC-20 代币。LPT 交易可在以太坊上追踪。LPT 代币用于支付协议交易和广播费用。LPT 代币是 Livepeer 网络的内核,它实现了无缝运行,使参与去中心化视频分发流程的各方受益。

LPT 代币旨在协调参与者、鼓励自愿参与并提供激励,以最大限度地提高 Livepeer 网络的成本效益、效率、安全性、可靠性和可用性。在 Livepeer 协议中,需要 LPT 来执行网络上的视频转码和分发等任务。您拥有的 LPT 越多,您可以在网络上执行的任务就越多,从而获得相应的费用。随着网络使用量的增加,对协调器和 LPT 的需求也随之增加。

此外,LPT 代币用于激励业务流程协调员和委托人之间的诚实行为。网络参与者必须已持有一定数量的 LPT 代币。Livepeer 为 LPT 代币持有者提供了质押代币、维护 Livepeer 网络安全并产生被动收入的机会。

LPT币信息

名称:Livepeer

股票代码:LPT

区块链:以太坊

代币标准:ERC-20

合约:0x58b6a8a3302369daec383334672404ee733ab239

代币类型:实用型、治理型

总供应量:22,906,951 LPT

流通量:28,645,471 LPT

LPT 代币经济学

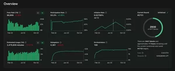
Livepeer 每轮都会发行新的代币。轮次以以太坊区块为单位,一轮相当于 5,760 个以太坊区块。由于以太坊平均每 14 秒挖出一个区块,因此 Livepeer 的一轮 大约持续 22.4 小时。假设您质押的协调器性能良好,您应该会以此频率收到奖励代币。

截至8月9日,当前通胀率为0.0306%,Livepeer代币总供应量为28,645,471.25枚。因此,经计算,下一轮将添加8,765.51枚Livepeer代币,作为奖励分发给所有参与者。

该协议设置目标比率为 50%,以维持网络抵押品和代币流动性之间的健康平衡。为了实现这一目标,协议鼓励参与,当参与率低于 50% 时,每轮通胀率将提高 0.00005%;当参与率高于 50% 时,每轮通胀率将降低 0.00005%。

Livepeer 的一大优势在于,通胀率会根据流通中的质押代币数量自动调整。目前,LPT 代币的总供应量为 28,645,471.25 枚,其中质押代币数量为 12,641,094.24 枚。Livepeer 将这一比例(44.13%)称为“参与率”。

Livepeer(LPT)币是什么?怎么买?LPT工作原理、代币经济学及价格预测

在总供应量中,12.35% 分配给了创始人和初始团队,并在网络启动后有 36 个月的归属期。19% 分配给了预售。最大份额(63.437%)分配给了众筹。最后,总供应量的 5% 预留用于 Livepeer 网络的维护和项目的未来发展。

LPT币用途

Livepeer(LPT)币是什么?怎么买?LPT工作原理、代币经济学及价格预测

LPT 代币用于以下目的:

LPT 代币质押

委托人是 Livepeer 代币持有者,他们通过将代币质押给诚实合规运营的协调器来参与网络。质押类似于支付保证金。质押会将您的代币锁定一段时间,之后您可以取回或重新质押给其他协调器。这个过程使我们的网络更加安全。

质押可以增加参与者的网络所有权,同时减少不参与者的网络所有权。

此外,代币的价值抵消了广播公司为实现收支平衡而付出的成本,为协调者提供了比传统集中式视频提供商显着的经济优势,因为传统集中式视频提供商除了视频转码和分发成本外,还必须收取利润。

治理

LPT持有者可以参与协议的关键决策。

LPT币价格

截至8月27日下午4:41(当地时间),LPT代币在BTCC交易所的交易价格为8.14美元,较前24小时上涨36.69%。过去24小时内,LPT的交易价格最低为5.96美元,最高为8.67美元。LPT目前在CoinMarketCap上排名第148位,市值为355,474,981美元。

Livepeer(LPT)币是什么?怎么买?LPT工作原理、代币经济学及价格预测

技术分析显示,7日、30日和200日简单移动平均线(SMA)以及指数移动平均线(EMA)均低于当前价格8.15美元。例如,7日SMA位于6.50美元,30日SMA位于类似水平,因此当前价格高于这些水平,这是一个积极信号。MACD指标位于其信号线下方,这通常被解读为看跌信号,但直方图为负值。

与此同时,RSI(相对强弱指数)在7日内处于中性水平,约为54.36。价格高于50%斐波纳契回撤位6.57美元,这是一个积极信号。枢轴点位于6.54美元,但当前价格明显高于该水平。从技术面来看,价格可能已经突破阻力位。

此外,2025年8月14日的新闻显示,Livepeer的社区资助项目Streamplace将与去中心化社交平台集成。这可能会对网络使用率和投资者情绪产生积极影响。

Livepeer 此前于 2025 年 5 月在 Upbit 和 dYdX 上市,导致其价格飙升。

LPT 币价格预测

Livepeer (LPT) 仍处于起步阶段,但随着持续的开发努力,前景广阔。

由于加密货币市场崩盘,LPT 在 2022 年初跌至 5 美元左右,但随着平台的发展和成熟,其价格可能会再次上涨。短期内,LPT 的价格将受到整体加密货币市场的影响。长期来看,LPT 的价格将取决于 Livepeer 平台的成功。

许多专家认可Livepeer将为视频直播行业带来的好处,并预测到2025年LPT币的价格将超过30美元,较目前的5美元(截至2023年8月9日)上涨250%以上。Digital CoinPrice预计价格会上涨,但对Livepeer的增长前景持相对保守的态度,预测到2025年LPT币的价格将略高于20美元。

Livepeer(LPT)展望

视频转码市场仍然被认为是具有高增长潜力的行业。

实际上,专家估计,到 2022 年,所有互联网流量的 82% 将是视频相关流量,并且由于视频转码是所有类型流媒体的内核流程之一,因此预计它将随之自然增长。

假设未来三年流媒体市场规模超过150万亿韩元,LPT将成为有望从中受益的典型网络。尤其是Livepeer,它一直是备受追捧的资产,甚至被纳入了灰度的投资组合。

随着视频转码和数据存储等领域的技术不断进步,Livepeer 提供更高效、更具成本效益的解决方案的能力可能会导致其平台和原生代币的采用率增加。

随着越来越多的个人和企业认识到去中心化视频流媒体服务的优势,对 Livepeer 等平台的需求预计将持续增长。这种需求的增长将进一步推动 LPT 代币的普及,而 LPT 代币在网络安全和治理中发挥着至关重要的作用。

此外,Livepeer 项目正在稳步获得用户、开发者和合作伙伴的支持。凭借其视频流媒体细分、Layer 2 扩展和多链兼容性,人们对其成为 Web3 视频基础设施领导者寄予厚望。此外,Livepeer 持有 40% 的代币供应量,除去项目团队的资金池,个人持有者持有的代币供应量不到 2%,因此值得关注。

LPT币在哪买?

LPT币可以在上线的Binance、OKX、CoinbasePro、Huobi、Bitget等等22家交易所内进行购买,下文是部分交易所的详细介绍:

1、Binance

币安-Binance交易所()是全球加密货币交易量最大的平台之一,致力于提供安全、公平、开放、高效的区块链数字资产交易环境。拥有多个司法管辖区的牌照、注册和批准,向全球提供广泛的数字货币交易、币种信息、区块链资产发行、区块链项目孵化、区块链公益慈善等服务。

2、OKX

OKX欧易()是全球著名的数字资产交易平台之一,主要面向全球用户提供比特币、莱特币、以太币等数字资产的币币和衍生品交易服务,其丰富的数字资产种类、全球化的交易服务以及多种交易方式使其在市场上具备较强的竞争力,作为2017年就成立的老牌交易所在币圈占有不可撼动的地位。

3、Coinbase Pro

Coinbase交易所总部设立在美国,是美国口碑较好且合规的交易所,能够为用户提供安全的平台,方便用户进行各种数字资产投资。CoinbasePro平台界面简洁易用,包括实时订单查询、图表工具、交易历史记录和简单的订单流程。

4、HTX

火币交易所()原英文名Huobi现已更名为HTX,在2017年初次币圈牛市时候的火币可谓是火遍半边天,一度荣登全球交易量最大的加密货币交易平台,当时火币公司近200名成员具有长期的互联网和金融领域产品研发和运营经验,致力打造最安全可信赖的比特币交易平台。2016年12月22日,火币网第10次刷新平台比特币日交易额纪录,日成交量达501万枚比特币,单日交易额突破300亿人民币。截止2016年末,火币累计成交额达20000亿人民币。

5、Bitget

Bitget()是全球领先的加密货币交易所,跟单交易服务是其交易所的主要特色之一,创立于2018年,该交易所目前服务于全球100多个国家和地区的超过2000万用户,一键跟单、现货0手续费和合约交易是Bitget交易所三大特色,低手续费的标语更是吸引了许多新手和经验丰富的交易者。

LPT币怎么买?

下面以币安为例,为大家演示LPT币购买步骤教程。

1、注册

点击官网注册:(复制网址到浏览器打开)

官方安卓版APP下载:

2、注册完成之后,下面打开币安app(),点击【行情】上方的搜索框;

Livepeer(LPT)币是什么?怎么买?LPT工作原理、代币经济学及价格预测

3、输入【LPT】,这时下拉会显示【现货】【LPT/ USDT】,点击【LPT/ USDT】。(作为新手,不建议做合约,所以这里就不演示合约购买方式了。)

Livepeer(LPT)币是什么?怎么买?LPT工作原理、代币经济学及价格预测

4、等待合适的价格,点击【买入】

Livepeer(LPT)币是什么?怎么买?LPT工作原理、代币经济学及价格预测

5、依次选择【限价单】-购买【价格】-购买【数量】-【成交数量】,设置好之后,点击【买入LPT】。

Livepeer(LPT)币是什么?怎么买?LPT工作原理、代币经济学及价格预测

这样就完成了购买LPT的步骤!

到此这篇关于Livepeer(LPT)币是什么?怎么买?LPT工作原理、代币经济学及价格预测的文章就介绍到这了,更多相关LPT币全面介绍内容请搜索xiayx以前的文章或继续浏览下面的相关文章,希望大家以后多多支持xiayx!

侠游戏发布此文仅为了传递信息,不代表侠游戏网站认同其观点或证实其描述

湘ICP备14008430号-1 湘公网安备 43070302000280号
All Rights Reserved
本站为非盈利网站,不接受任何广告。本站所有软件,都由网友
上传,如有侵犯你的版权,请发邮件给xiayx666@163.com
抵制不良色情、反动、暴力游戏。注意自我保护,谨防受骗上当。
适度游戏益脑,沉迷游戏伤身。合理安排时间,享受健康生活。